Postmastery provides a robust suite of tools within its Postmastery Console, designed for in-depth DMARC reporting and email deliverability monitoring. We find its DMARC report analysis to be quite comprehensive, presenting aggregate and forensic reports in an understandable format.
Beyond core DMARC, Postmastery offers additional modules that integrate seamlessly, such as SPF flattening, BIMI, and MTA-STS/TLS-RPT, giving users a single pane of glass for many critical email security protocols. This breadth of features makes it a powerful option for those seeking an all-in-one solution.
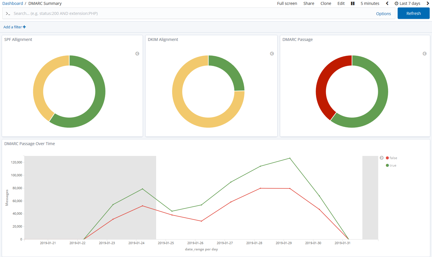
ELK DMARC, being an open-source project based on the ELK Stack, focuses primarily on collecting, parsing, and visualizing DMARC reports. It excels at displaying raw DMARC data, allowing for custom queries and dashboards using Elasticsearch and Kibana.
While powerful for data analysis, ELK DMARC inherently lacks advanced, out-of-the-box features like SPF flattening or BIMI management found in commercial tools. Its strength lies in its flexibility and the ability for users to build their own monitoring and alerting systems atop the core DMARC data.
ELK DMARC
How easy is each product to use
User experience
ELK DMARC
Navigating the Postmastery Console is straightforward, with a clean and intuitive interface that guides users through DMARC data. Setup involves simply adding a DMARC record, and reports flow in quickly, making the initial experience quite smooth.
The dashboards are well-designed, offering visual summaries of DMARC compliance, sources, and threats. While it's a feature-rich platform, we found that its user experience remains accessible, even for those new to DMARC, which is a significant advantage.
ELK DMARC requires a significant technical understanding for deployment and ongoing management. Setting it up involves configuring Docker, Elasticsearch, Logstash, and Kibana, which is not for the faint of heart. This is truly a DIY solution.
Once deployed, the user experience largely depends on the user's familiarity with Kibana. While it offers immense customization potential for dashboards and visualizations, creating effective DMARC insights requires expertise in querying and data presentation, which can be a steep learning curve.
ELK DMARC
Which product has the best support
Support
ELK DMARC
Postmastery emphasizes its consulting services alongside its software, suggesting a high level of personalized support for its users. They offer a more traditional commercial support model, which typically includes direct access to a support team for troubleshooting and guidance.
Given their focus on enterprise-grade solutions, we expect Postmastery to provide dedicated technical assistance, helping clients with complex DMARC implementations and deliverability challenges. This hands-on approach is beneficial for those who prefer direct expert interaction.
As an open-source project, ELK DMARC relies on community support, documentation, and the broader ELK Stack ecosystem. Users will find help primarily through GitHub issues, forums, and potentially Stack Overflow.
While community support can be robust, it lacks the guaranteed response times and personalized attention of a commercial product. Users should be prepared to troubleshoot issues independently or rely on internal IT teams with ELK Stack expertise.
ELK DMARC
Who should use each product
Suitability
ELK DMARC
Postmastery is highly suitable for enterprise organizations and MSPs (managed service providers) that require a comprehensive, fully managed, and supported DMARC reporting solution. Its integrated features and strong support model make it ideal for larger, more complex environments.
SMBs (small and medium-sized businesses) might also find value in Postmastery if they prioritize ease of use, a wide range of features, and direct support, particularly if they lack in-house DMARC expertise. The platform aims to simplify email security for various business sizes.
ELK DMARC is best suited for technically proficient organizations, particularly those with existing ELK Stack deployments or a strong DevOps team. It's a great fit for companies that prefer to self-host, have strict data sovereignty requirements, and enjoy full control over their data infrastructure.
MSPs with significant internal technical resources might consider ELK DMARC for clients who need a highly customizable DMARC solution, although the effort required for deployment and maintenance per client could be substantial. It is generally less suitable for SMBs or enterprises without dedicated technical staff for managing the ELK Stack.
ELK DMARC
How does Postmastery compare with ELK DMARC?
ELK DMARC
DMARC report analysis
Ability to parse, aggregate, and display DMARC reports in an understandable format.
Comprehensive DMARC aggregate and forensic report analysis.
Leverages Elasticsearch and Kibana for detailed data visualization and analysis.
Source detection
Identifies legitimate and unauthorized sending sources.
Automatically categorizes known and unknown sending sources.
Visualizes sending sources through Kibana dashboards, requiring some manual setup for categorization.
Forward detection
Identifies forwarded emails, which can impact DMARC alignment.
Provides insights into email forwarding patterns.
Can be configured to detect and report on forwarded emails.
Spoof detection
Identifies attempts at email impersonation (spoofing).
Effective at identifying spoofing attempts based on DMARC policy failures.
Notifications and alerts
Automated alerts for DMARC policy changes or threats.
Configurable alerts for DMARC events and compliance changes.
Alerting can be configured using Watcher or other ELK Stack tools, requires setup.
Reporting
Provides various types of reports, e.g., daily, weekly, custom.
Offers scheduled and on-demand reporting with export options.
Customizable reports can be built and scheduled through Kibana.
API
Programmatic access to DMARC data and functionality.
Provides an API for integrating with other systems.
Utilizes the Elasticsearch API for data access and manipulation.
Multi-tenancy
Ability to manage multiple domains or clients from a single account.
Designed for multi-domain and multi-client management, ideal for MSPs.
Primarily single-tenant; multi-tenancy would require complex custom configuration.
SPF flattening
Reduces DNS lookup count for SPF records.
Offers SPF flattening to stay within DNS lookup limits.
Does not inherently offer SPF flattening as a feature.
Hosted DMARC
Provides a hosted service for DMARC record management.
Manages DMARC records and reporting on its platform.
Is a self-hosted solution; users manage their own DMARC records and infrastructure.
BIMI
Supports Brand Indicators for Message Identification (BIMI).
Integrates BIMI record monitoring and management.
Does not include native BIMI support or management.
MTA-STS/TLS-RPT
Supports Mail Transfer Agent Strict Transport Security and TLS Reporting.
Offers monitoring and reporting for MTA-STS and TLS-RPT.
Does not inherently offer MTA-STS or TLS-RPT features.
Blocklists and reputation
Monitors IP addresses and domains against email blocklists (or blacklists).
Includes blocklist (or blacklist) monitoring and reputation insights.
Requires custom integration with external services for blocklist (or blacklist) checks.
AI copilot
AI-powered assistant for DMARC management and insights.
No specific AI copilot feature mentioned.
No AI copilot feature as part of the open-source project.
DNS monitoring
Monitors DNS records for changes or issues.
Includes DNS monitoring capabilities for email-related records.
Requires separate tools or custom ELK Stack configuration for DNS monitoring.
Self hostable
Can be installed and run on your own servers.
A cloud-based, managed service.
Designed to be self-hosted on your own infrastructure using Docker and the ELK Stack.
Free trial/free tier
Offers a way to try the product without commitment.
Offers a 14-day free trial for the Postmastery Console.
As open-source software, the core tool is free to use (excluding infrastructure costs).
Drawbacks and what to watch out for
Postmastery, while comprehensive, operates on a contact-for-pricing model, which can be a drawback for those seeking transparent upfront costs. ELK DMARC, conversely, requires significant technical expertise and infrastructure investment, making it unsuitable for teams without dedicated ELK Stack administrators.
We have pulled the average ratings from G2 for each product, and also included the most recent negative reviews for each product in full. Positive reviews tend to have less detail and have a higher chance of being fraudulent, so negative reviews are a better signal for your decision.
0 / 5(0)
ELK DMARC
0 / 5(0)
Pricing
Postmastery offers custom, enterprise-grade pricing that requires direct contact, while ELK DMARC is an open-source solution with no direct software cost but incurs infrastructure expenses for self-hosting.
ELK DMARC
Small
Up to 10k emails / month
Contact for pricing
Infrastructure costs (e.g., cloud VM, 8GB memory)
Medium
Up to 100k emails / month
Contact for pricing
Infrastructure costs (e.g., cloud VM, 8GB memory)
Large
Up to 1 million emails / month
Contact for pricing
Infrastructure costs (e.g., cloud VM, 8GB memory)
Enterprise
Over 1 million emails / month
Contact for pricing
Infrastructure costs (e.g., cloud VM, 8GB memory)
Suped hard sell incoming!
Still not satisfied with Postmastery or ELK DMARC?