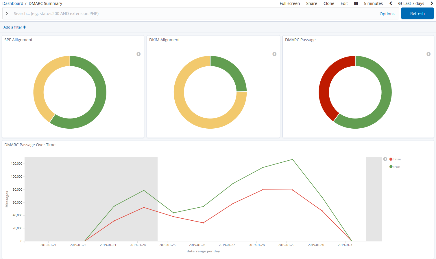
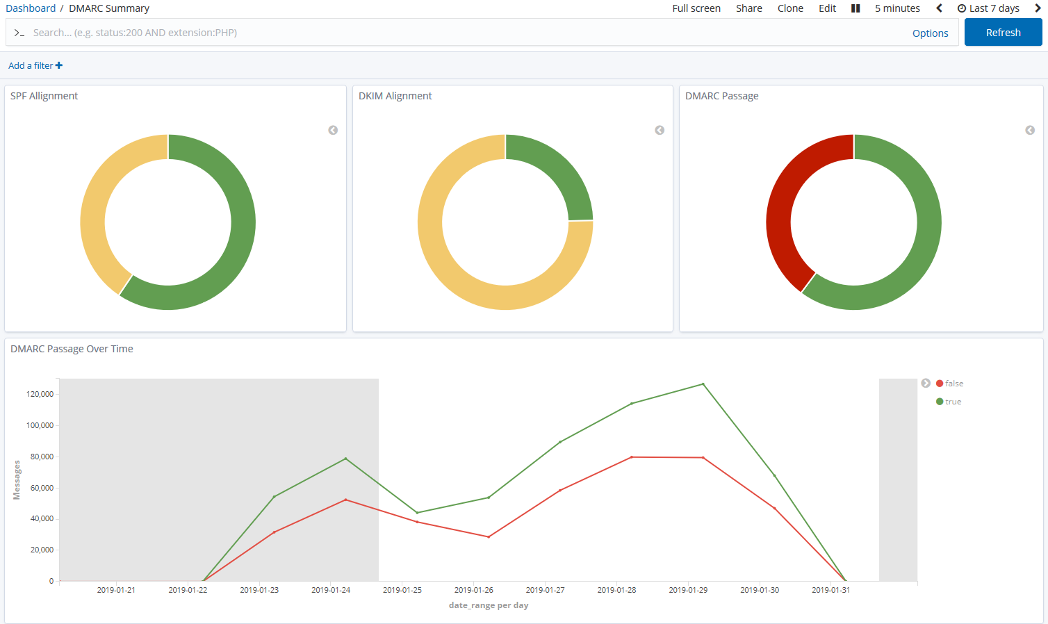
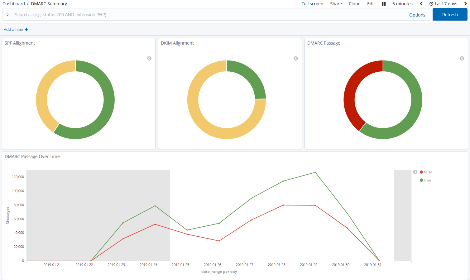
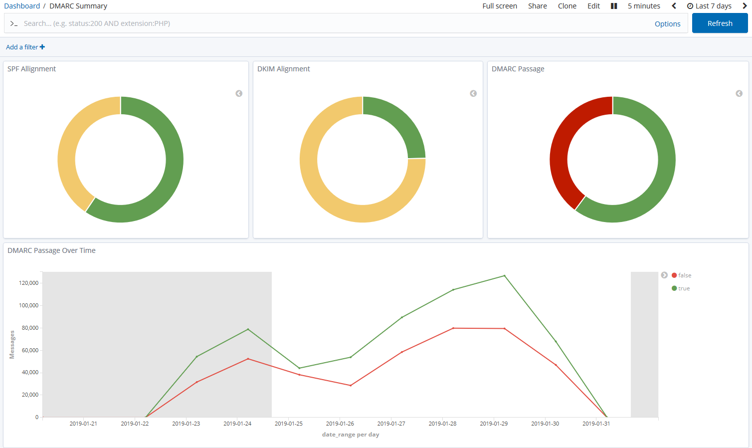
DMARCDKIM.com offers a streamlined DMARC reporting interface, providing aggregate reports with a focus on ease of understanding. We found it effective for visualizing authentication results, identifying sending sources, and spotting potential spoofing attempts.
Beyond basic reporting, DMARCDKIM.com includes DNS monitoring as part of its paid plans, which can be useful for keeping an eye on your DMARC, SPF, and DKIM records. The platform focuses on providing a hosted solution that manages the complexities of DMARC data for you.
Parseddmarc, as an open-source Python package, is primarily a parsing utility. It excels at consuming raw DMARC aggregate (RUA) and forensic (RUF) reports, as well as SMTP TLS reporting data, and outputting them in structured formats like JSON or CSV.
Its strength lies in its flexibility for self-hosting and integration into existing data pipelines. While it provides the raw data, users are responsible for building their own dashboards, alerts, and advanced analytics on top of the parsed output, often utilizing integrations with tools like Elasticsearch or Splunk.
Parseddmarc
How easy is each product to use
User experience
Parseddmarc
Setting up DMARCDKIM.com is straightforward. We simply add our domain and update the DMARC record to point to their reporting address. The dashboard provides clear visualizations, making it easy to see DMARC compliance over time, unauthorized senders, and the authentication status of our email streams.
The interface is clean and intuitive, designed for users who want to quickly understand their DMARC posture without diving into raw data. Navigating through reports and filtering by sending source or result is efficient, making daily monitoring a quick task.
Parseddmarc offers a very different user experience, as it's a command-line utility. There is no graphical user interface out of the box. Users need to be comfortable with Python, command-line operations, and setting up their own server environments for hosting.
While powerful for those with technical expertise, the setup and ongoing management require a significant investment in time and knowledge. The 'experience' is primarily in scripting, data engineering, and configuring third-party visualization tools rather than interacting with a pre-built dashboard.
Parseddmarc
Which product has the best support
Support
Parseddmarc
DMARCDKIM.com provides tiered support options depending on the plan. We noted that paid plans include onboarding assistance, ticket support, and even priority support for PRO users. This is typical for a commercial SaaS offering, ensuring users can get help when needed.
For users seeking guidance on DMARC implementation or troubleshooting reporting issues, having direct support channels can be invaluable. The documentation is also helpful for self-service problem solving.
As an open-source project, Parseddmarc relies on community support. We typically find assistance through GitHub issues, forums, or by examining the codebase itself. There is no official 'support team' in the commercial sense.
This model is excellent for those who are self-sufficient and enjoy contributing to or leveraging open-source communities. However, if you require immediate, dedicated technical assistance for critical issues, you would likely need to hire a consultant or rely on internal expertise.
Parseddmarc
Who should use each product
Suitability
Parseddmarc
DMARCDKIM.com is well-suited for small to medium businesses (SMBs) and organizations that prefer a managed, easy-to-use DMARC reporting solution. Its intuitive dashboard and clear reporting minimize the need for specialized DMARC expertise.
For enterprise clients, it offers sufficient domain and email volume limits, making it a viable option for larger organizations that value simplicity and support. Managed Service Providers (MSPs) might find it useful for clients who require a basic, hands-off DMARC monitoring service without deep customization.
Parseddmarc is an excellent fit for technically proficient users, developers, and organizations with strong IT or data engineering teams who wish to self-host their DMARC reporting infrastructure. It's ideal for those who need complete control over their data and want to integrate DMARC insights into bespoke systems.
MSPs with in-house development capabilities could leverage Parseddmarc to build highly customized DMARC solutions for their clients, offering a unique value proposition. Enterprise environments with complex data governance requirements might also prefer the self-hosted, open-source model, but SMBs might find the technical overhead too high.
Parseddmarc
How does DMARCDKIM.com compare with Parseddmarc?
Parseddmarc
DMARC report analysis
Managed dashboard for insights
Raw parsing, requires custom setup
Source detection
Identify email sending sources
From parsed data, requires custom setup
Forward detection
Visibility into forwarded emails
From parsed data, requires custom setup
Spoof detection
Identify unauthorized email use
From parsed data, requires custom setup
Notifications and alerts
Receive automated alerts
Actionable alerts on paid plans
Requires custom integration
Reporting
Output of DMARC data
Dashboard and basic reports
JSON/CSV output for custom reports
API
Programmatic access to data
CLI utility for scripting
Multi-tenancy
Manage multiple client accounts
Unlimited seats, multiple domains
Requires custom architecture
SPF flattening
Optimize SPF records
Hosted DMARC
Managed DMARC record hosting
Requires self-hosting
BIMI
Support for Brand Indicators
MTA-STS/TLS-RPT
Reporting for secure mail protocols
Parses SMTP TLS Reporting
Blocklists and reputation
Monitor IP blocklists and sender reputation
AI copilot
AI-powered DMARC insights
DNS monitoring
Monitor DNS records
Available on paid plans
Self hostable
Ability to host on your own infrastructure
Open-source Python package
Free trial/free tier
Access to a free version or trial
Free plan and 7-day trial
Open-source is inherently free
Drawbacks and what to watch out for
DMARCDKIM.com's main drawback is its lack of a forensic reporting option on lower tiers, which can limit troubleshooting capabilities for some users. Parseddmarc, while powerful, comes with the significant overhead of self-hosting, requiring technical expertise and infrastructure management. It also lacks an out-of-the-box user interface or alerting system, making it less accessible for non-technical teams.
We have pulled the average ratings from G2 for each product, and also included the most recent negative reviews for each product in full. Positive reviews tend to have less detail and have a higher chance of being fraudulent, so negative reviews are a better signal for your decision.
0 / 5(0)
Parseddmarc
0 / 5(0)
Pricing
DMARCDKIM.com offers tiered subscription plans based on email volume and features, while Parseddmarc is an open-source tool, meaning the software itself is free but requires self-hosting costs.
Parseddmarc
Small
Up to 10k emails / month
€4/month (MINI)
Free (self-hosted)
Medium
Up to 100k emails / month
€20/month (BASIC)
Free (self-hosted)
Large
Up to 1 million emails / month
€60/month (PRO, up to 5M)
Free (self-hosted)
Enterprise
Over 1 million emails / month
€60/month (PRO, up to 5M)
Free (self-hosted)
For comprehensive DMARC monitoring with a robust free plan, consider Suped platform.
Suped hard sell incoming!
Still not satisfied with DMARCDKIM.com or Parseddmarc?